工業污水處理
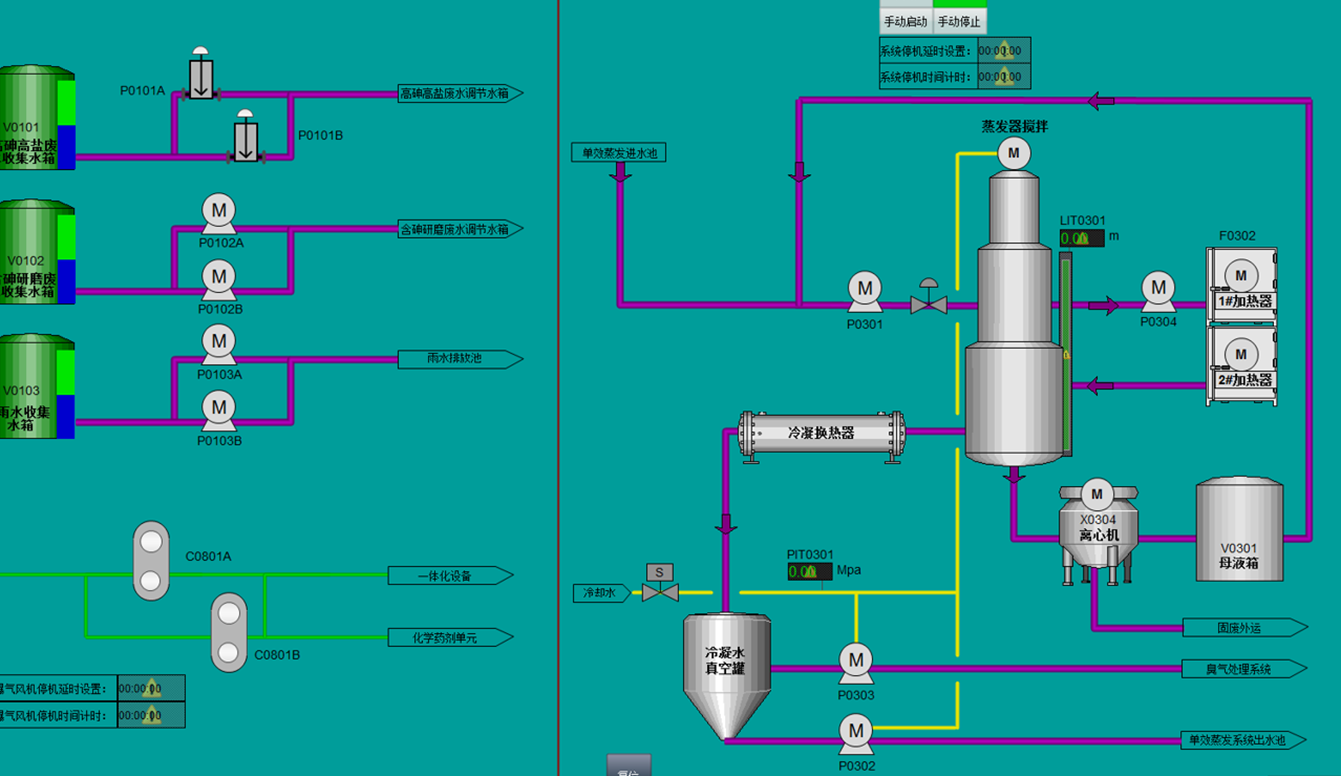
工業廢水往往根據廢水成分不同配備不同的工藝,通過化學反應,PH調節,臭氧氧化等手段進行處理,往往與多套成套設備通訊,比如蒸發塔,除臭塔,導熱油系統等等


零點C系列分布式IO,通過使用CN-8032-L網絡適配器擴展CT-5321子模塊的方式實現485通訊,顯著簡化編程過程。不僅提高了數據采集的準確度,還顯著降低了系統成本。
簡化布線:通過分布式IO模塊,可以在各個處理池和設備附近安裝模塊,減少線纜長度和布線復雜度。
精準數據采集:模擬量采集和485通訊結合,提高流量計數據采集的準確度和實時性。
降低編程難度:組態式編程和模塊化設計,使系統配置和維護更加簡便快捷。
成本控制:零點C系列分布式IO和CT-5321子模塊的使用,顯著降低了系統的硬件成本。
相關案例
